Мониторинг бизнес-процессов
Возможности мониторинга бизнес-процессов от Proto Observability
Бизнес-процесс — это последовательность взаимосвязанных операций, которые вместе реализуют определённый бизнес-сценарий. Например, процесс оформления кредита может включать шаги: подача заявки, проверка кредитной истории, принятие решения и выдача средств. Каждый из этих шагов выполняется отдельным сервисом или группой сервисов.
Модуль мониторинга бизнес-процессов в Proto Observability позволяет:
- Объединять несколько ключевых бизнес-транзакций (КБТ) в единый процесс с заданной последовательностью шагов
- Использовать синхронную корреляцию по
Trace IDили асинхронную корреляцию по произвольному мета-полю - Анализировать производительность каждого шага: количество выполнений, ошибки, длительность
- Отслеживать конверсию между шагами процесса и выявлять потери
- Просматривать отдельные потоки (экземпляры) бизнес-процесса
Посмотреть список бизнес-процессов и перейти к их анализу можно в модуле Бизнес-аналитика в разделе Бизнес-процессы.

В таблице отображаются: название бизнес-процесса, количество запущенных процессов, процент ошибок и средняя длительность. Данные можно фильтровать и сортировать по всем колонкам.
Дашборд бизнес-процесса
При клике на бизнес-процесс в списке открывается его дашборд с несколькими вкладками аналитики.
Схема процесса
На вкладке Схема процесса отображается визуальная карта шагов бизнес-процесса с ключевыми метриками по каждому шагу:
-
Количество экземпляров и выполненных шагов
-
Средняя длительность выполнения шага
-
Процент ошибок (выделяется цветовой индикацией)
-
Конверсия между шагами — от предыдущего и от первого шага
-
Потери — количество и процент экземпляров, не перешедших на следующий шаг

Воронка конверсии
На вкладке Воронка конверсии представлена визуализация конверсии шагов процесса в виде воронки. Рядом выводится таблица Выполнения шагов процесса с указанием количества выполненных шагов по каждому этапу.

Метрики процесса
На вкладке Метрики процесса доступна сводная аналитика:
- Название процесса и ключевые показатели: процент ошибок, общее количество потоков, потоки в работе
- Потоки процесса — график количества успешных и ошибочных потоков во времени
- Ошибки (%) — динамика процента ошибок
- Длительность, средняя — график средней длительности выполнения процесса
Доступны фильтрация и сравнение с предыдущим периодом.

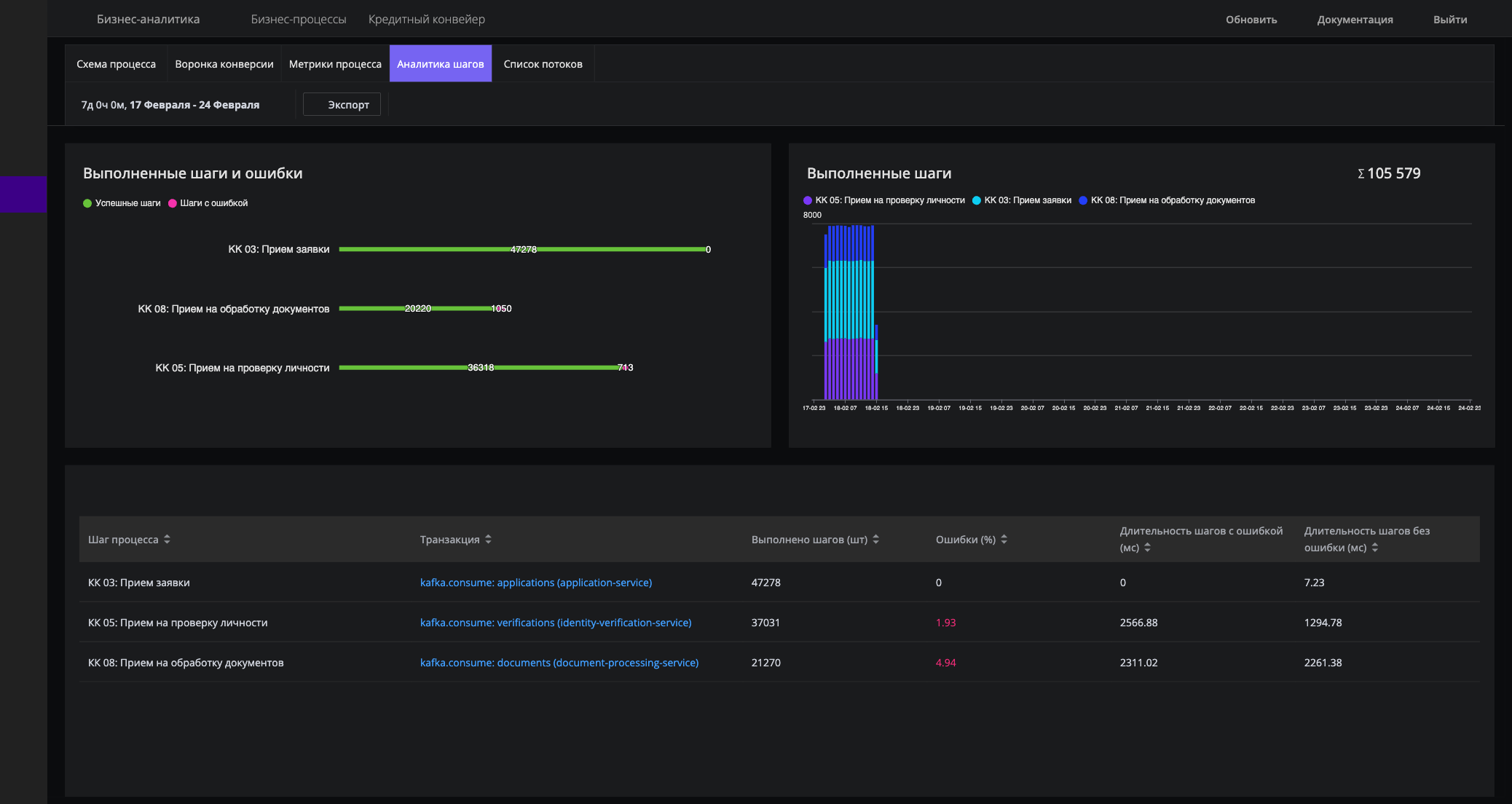
Аналитика шагов
На вкладке Аналитика шагов представлен детальный анализ выполнения каждого шага:
-
Выполненные шаги и ошибки — горизонтальная диаграмма с разбивкой на успешные шаги и шаги с ошибками по каждому этапу процесса
-
Выполненные шаги — график выполнения шагов во времени с разбивкой по этапам

Список потоков
На вкладке Список потоков выводится таблица всех экземпляров (потоков) бизнес-процесса:
- Correlation ID — уникальный идентификатор потока (ссылка для перехода к детальному анализу)
- Статус — успешно/с ошибкой
- Уникальных успешных шагов — количество уникальных шагов, выполненных без ошибок
- Всего успешных шагов — общее количество успешно выполненных шагов
- Ошибки — количество ошибок в потоке
- Длительность (мс) — общая длительность выполнения потока
По таблице доступен поиск по Correlation ID и сортировка по всем колонкам.

Настройка бизнес-процессов
Управление бизнес-процессами (создание, редактирование, удаление) доступно в модуле Бизнес-аналитика в разделе Настройки > Бизнес-процессы.
Создание бизнес-процесса
Для создания нового бизнес-процесса:
- Перейдите в
Бизнес-аналитика>Настройки>Бизнес-процессы. - Кликните на кнопку
Создать бизнес-процесс. - Заполните основные параметры:
- Название — название процесса (от 3 до 255 символов).
- Описание — описание назначения процесса (опционально, до 1000 символов).
- Статус — включите или выключите отслеживание. По умолчанию процесс создаётся активным.
Выбор стратегии корреляции
Стратегия корреляции определяет, каким образом платформа связывает шаги бизнес-процесса между собой.
Trace ID (синхронная корреляция) — используется для процессов, в которых все шаги выполняются в рамках одного распределённого трейса. Подходит для синхронных вызовов между сервисами, когда контекст трассировки передаётся по цепочке.
Meta Field (асинхронная корреляция) — используется для процессов, в которых шаги выполняются асинхронно и не связаны общим трейсом. В этом случае необходимо указать имя мета-поля (например, order_id, request_id), по которому платформа будет связывать шаги процесса.
Если шаги вашего процесса выполняются через очередь сообщений или другие асинхронные механизмы, выберите стратегию Meta Field. Для обогащения трейсов необходимыми мета-полями используйте правила извлечения данных.
Добавление шагов процесса
Шаги определяют последовательность ключевых бизнес-транзакций, составляющих процесс.
- В секции
Шаги процессакликните на кнопкуДобавить шаг. - Для каждого шага укажите:
- Ключевая бизнес-транзакция — выберите транзакцию из выпадающего списка существующих КБТ. Имя шага подставится автоматически из названия выбранной транзакции.
- Тип транзакции —
APM(бэкенд) илиRUM(фронтенд). Определяется автоматически по выбранной транзакции.
- Задайте порядок шагов с помощью кнопок перемещения вверх и вниз.
- Кликните
Сохранить.
Примечание
Одна и та же ключевая бизнес-транзакция не может быть добавлена в один процесс дважды. Для создания процесса необходимо добавить хотя бы один шаг. Если нужных КБТ ещё нет, сначала создайте их в разделе Бизнес-операции.Редактирование
В списке настроек бизнес-процессов доступны действия: просмотр, редактирование и удаление. В форме редактирования можно:
- Изменить название, описание и статус процесса
- Изменить стратегию корреляции
- Добавить новые шаги
- Удалить существующие шаги
- Изменить порядок шагов
Связь с ключевыми бизнес-транзакциями
Бизнес-процессы строятся на основе ключевых бизнес-транзакций (КБТ). Каждый шаг процесса ссылается на существующую КБТ. Прежде чем создавать бизнес-процесс, убедитесь, что необходимые транзакции уже определены.
Подробнее о создании и управлении ключевыми бизнес-транзакциями и правилами их обнаружения читайте в разделе Мониторинг бизнес-операций.
Типы транзакций в шагах
Шаги бизнес-процесса могут включать транзакции двух типов:
- APM — бэкенд-транзакции, отслеживаемые через серверные агенты
- RUM — фронтенд-транзакции, отслеживаемые через браузерный мониторинг (Real User Monitoring)
Это позволяет выстроить сквозной бизнес-процесс, охватывающий как серверную, так и клиентскую часть приложения.